Masse d'un GBF et d'un oscilloscope ?
Modérateur : moderateur
-
Pierre (TS)
Masse d'un GBF et d'un oscilloscope ?
Bonjour,
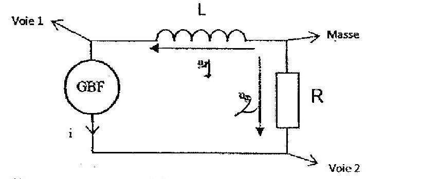
Dans un circuit (voir scan ci-dessous) où se trouve en série un GBF (Générateur Basses Fréquences), une bobine idéale et une résistance externe, on précise que si l'oscilloscope est un oscilloscope classique, le GBF ne doit pas être relié à la Terre. Une masse doit se trouver à une des bornes du GBF et si ce n'est pas possible, il faut qu'il soit isolé sinon problème de court-circuit.
J'avoue que je comprends pas grand chose dans tout ce qui est écrit. Pouvez-vous m'aider à y comprendre quelque chose SVP ?
Merci d'avance pour votre aide.
Dans un circuit (voir scan ci-dessous) où se trouve en série un GBF (Générateur Basses Fréquences), une bobine idéale et une résistance externe, on précise que si l'oscilloscope est un oscilloscope classique, le GBF ne doit pas être relié à la Terre. Une masse doit se trouver à une des bornes du GBF et si ce n'est pas possible, il faut qu'il soit isolé sinon problème de court-circuit.
J'avoue que je comprends pas grand chose dans tout ce qui est écrit. Pouvez-vous m'aider à y comprendre quelque chose SVP ?
Merci d'avance pour votre aide.
-
SoS(17)
Re: Masse d'un GBF et d'un oscilloscope ?
Bonsoir Pierre,
Avec ce type d'appareillage, il ne faut qu'une seule masse dans un circuit, c'est-à-dire une seule référence.
Si le GBF a une masse (la prise a deux trous et une prise de terre), la masse du circuit est imposé par lui.
Sur votre circuit, la masse est entre les deux dipôles récepteurs : le GBF ne doit pas avoir de masse (il existe des prises qui élimine la prise de terre).
Il existe aussi des GBF sans masse et c'est plus simple et plus sûr !
Cela vous éclaire-t-il ?
Avec ce type d'appareillage, il ne faut qu'une seule masse dans un circuit, c'est-à-dire une seule référence.
Si le GBF a une masse (la prise a deux trous et une prise de terre), la masse du circuit est imposé par lui.
Sur votre circuit, la masse est entre les deux dipôles récepteurs : le GBF ne doit pas avoir de masse (il existe des prises qui élimine la prise de terre).
Il existe aussi des GBF sans masse et c'est plus simple et plus sûr !
Cela vous éclaire-t-il ?
-
Pierre (TS)
Re: Masse d'un GBF et d'un oscilloscope ?
Bonsoir et merci pour votre réponse !
Ci-dessous mes réactions en gras.
La masse est dans ce cas la prise de Terre ?Dans ce cas, la masse de l'oscilloscope doit être reliée à la Terre ou à la masse de l'oscilloscope ?
C'est pour cela qu'il est dit dans l'énoncé qu'un GBF classique ne doit pas avoir de masse. Pourquoi est-ce plus simple et plus sûr ?
Cela vous éclaire-t-il ?[/quote]
Pourquoi dit-on "Une masse doit se trouver à une des bornes du GBF et si ce n'est pas possible, il faut qu'il soit isolé sinon problème de court-circuit." ? Qu'est-ce qu'un GBF isolé ? Quel est ce problème de court-circuit ?
Désolé pour cette rafale de questions mais je voudrais comprendre ce problème complètement ;-)
Bonne soirée.
Ci-dessous mes réactions en gras.
On est bien d'accord que la raison est que dans tout circuit où l'on utilise un oscilloscope, on cherche à avoir une seule référence pour que les tensions mesurées soient comparables ?SoS(17) a écrit :Bonsoir Pierre,
Avec ce type d'appareillage, il ne faut qu'une seule masse dans un circuit, c'est-à-dire une seule référence.
SoS(17) a écrit : Si le GBF a une masse (la prise a deux trous et une prise de terre), la masse du circuit est imposé par lui.
La masse est dans ce cas la prise de Terre ?Dans ce cas, la masse de l'oscilloscope doit être reliée à la Terre ou à la masse de l'oscilloscope ?
SoS(17) a écrit : Sur votre circuit, la masse est entre les deux dipôles récepteurs : le GBF ne doit pas avoir de masse (il existe des prises qui élimine la prise de terre).
Il existe aussi des GBF sans masse et c'est plus simple et plus sûr !
C'est pour cela qu'il est dit dans l'énoncé qu'un GBF classique ne doit pas avoir de masse. Pourquoi est-ce plus simple et plus sûr ?
Cela vous éclaire-t-il ?[/quote]
Pourquoi dit-on "Une masse doit se trouver à une des bornes du GBF et si ce n'est pas possible, il faut qu'il soit isolé sinon problème de court-circuit." ? Qu'est-ce qu'un GBF isolé ? Quel est ce problème de court-circuit ?
Désolé pour cette rafale de questions mais je voudrais comprendre ce problème complètement ;-)
Bonne soirée.
-
SoS(17)
Re: Masse d'un GBF et d'un oscilloscope ?
Une seule masse pour avoir une même référence.
Oui, dans ce cas, la masse est la prise de terre et la masse de l'oscillo et du GBF doivent être communes, ce qui peut être gênant*.
Une seule masse = une seule référence = pas de conflit entre des masses d'appareils = plus facile.
Un GBF isolé est un GBF qui ne peut pas être relié à la terre (sans prise de terre)*.
*Si non, les masses sont reliées par la prise de terre ce qui peut court-circuiter une partie du circuit.
Oui, dans ce cas, la masse est la prise de terre et la masse de l'oscillo et du GBF doivent être communes, ce qui peut être gênant*.
Une seule masse = une seule référence = pas de conflit entre des masses d'appareils = plus facile.
Un GBF isolé est un GBF qui ne peut pas être relié à la terre (sans prise de terre)*.
*Si non, les masses sont reliées par la prise de terre ce qui peut court-circuiter une partie du circuit.
